Documentation forAppOptics
AppOptics will reach its End of Service Life on January 31, 2026. Migrate to the next generation APM solution as soon as possible to avoid disruption. See FAQ, or contact appopticsng-questions@solarwinds.com for support. Documentation is no longer being updated, and some features or links may not work as described.

Function: moving_average(set[], options={})

This is an alias to window, with the function parameter set to mean. The options map accepts the following:

  • size - The size of the window to average over, see documentation for window.

Example:

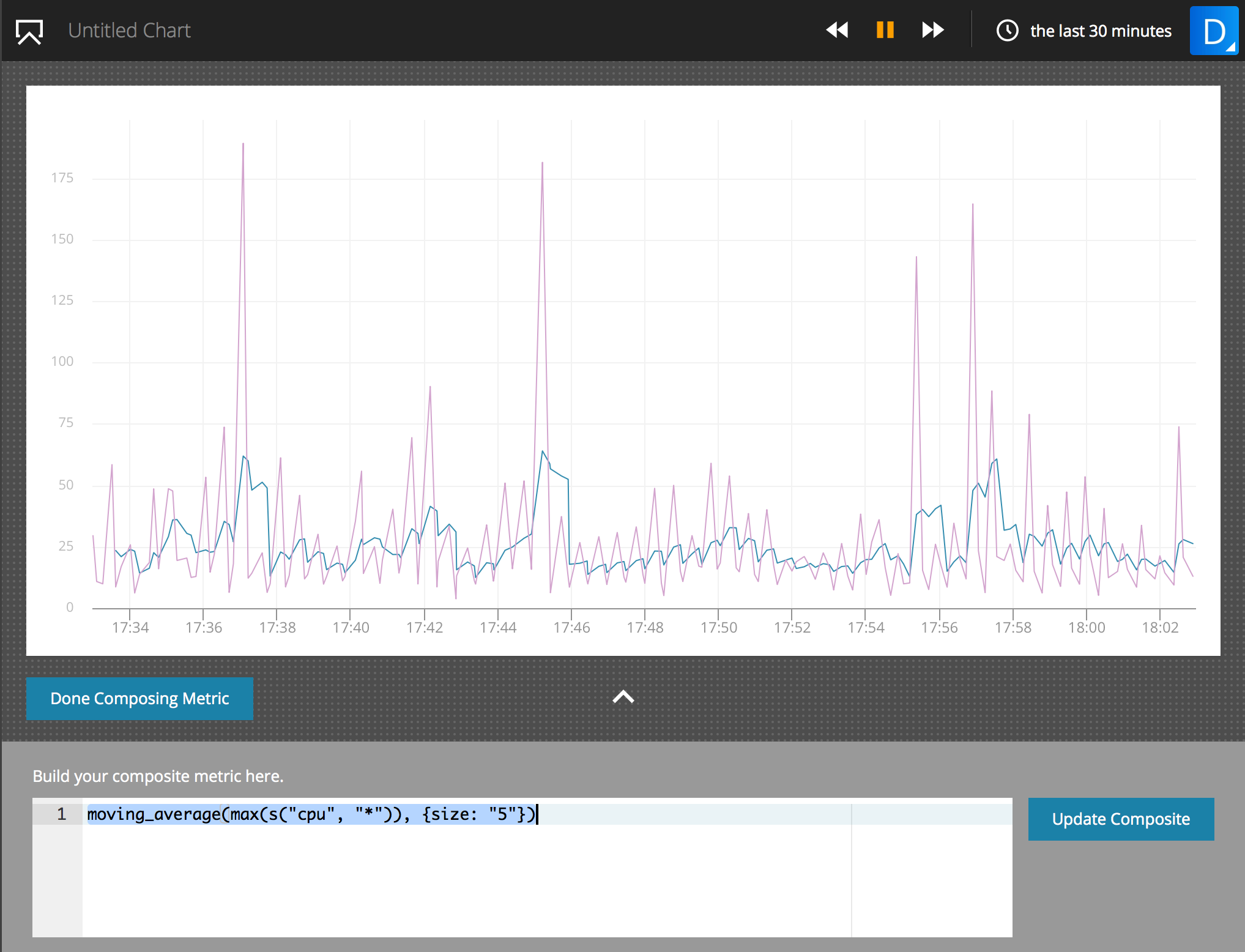
The following expression plots the moving average of the metric api.auth.time.p99 over a window size of 5.

moving_average(
    max(s("api.auth.time.p99",{"@host":"*"},{function:"max"})), {size:"5"})

The resulting chart demonstrates how the moving_average function will rise with any spikes in the bare metric, but smooth out lesser noise. The chart includes the bare metric api.auth.time.p99 for comparison, which displays many spikes not seen in the composite metric.

moving-average-example

Composite metrics that you set up for alerting and that use window() or moving_average() functions use a start time of the query 15 minutes in the past, effectively allowing a maximum window size of 15 minutes for the query.

Navigation Notice: When the APM Integrated Experience is enabled, AppOptics shares a common navigation and enhanced feature set with other integrated experience products. How you navigate AppOptics and access its features may vary from these instructions.

The scripts are not supported under any SolarWinds support program or service. The scripts are provided AS IS without warranty of any kind. SolarWinds further disclaims all warranties including, without limitation, any implied warranties of merchantability or of fitness for a particular purpose. The risk arising out of the use or performance of the scripts and documentation stays with you. In no event shall SolarWinds or anyone else involved in the creation, production, or delivery of the scripts be liable for any damages whatsoever (including, without limitation, damages for loss of business profits, business interruption, loss of business information, or other pecuniary loss) arising out of the use of or inability to use the scripts or documentation.