Home
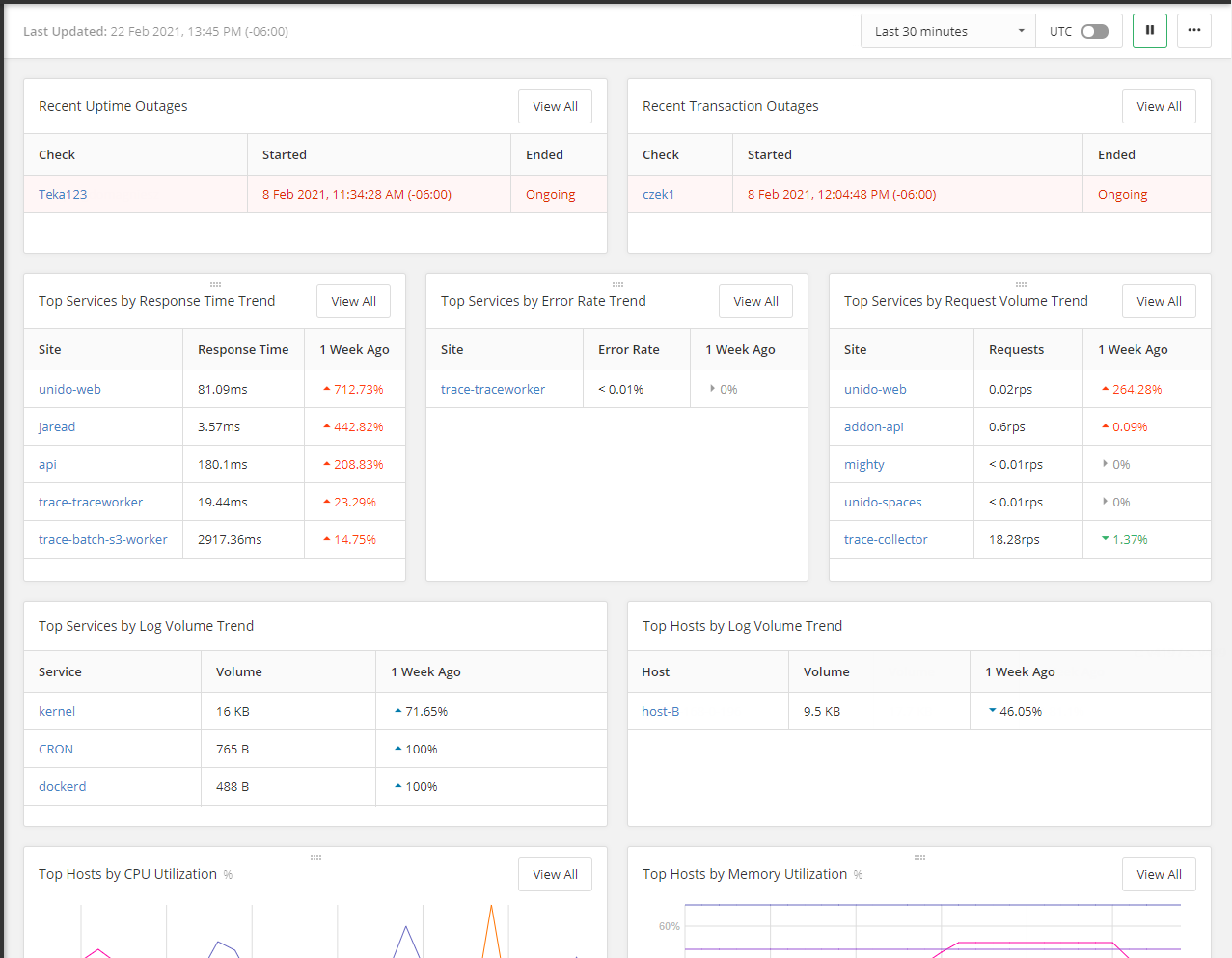
Click  for an at-a-glance summary of active Pingdom Services, top services and hosts by log volume, memory, and CPU usage, and other common metrics. This summary view provides a curated selection of metrics to provide immediate insight into the state of the applications and hosts that you are monitoring.
 for an at-a-glance summary of active Pingdom Services, top services and hosts by log volume, memory, and CPU usage, and other common metrics. This summary view provides a curated selection of metrics to provide immediate insight into the state of the applications and hosts that you are monitoring.
Timestamps for synthetics and real user monitoring data may show with a different time zone when viewed in the Home summary view versus when viewed in a feature powered by Pingdom. Times displayed in the Home summary view are shown based on your computer's time zone settings. However, times displayed when using a feature powered by Pingdom are based on the time zone set in Synthetic & RUM (Pingdom) Settings.
                                 
                            
To change the data display in the panes:
- Click the time window drop-down menu and select an option to define the how much historical data to display.
- Toggle UTC on or off to display time-based charts using either UTC or GMT time along the x-axis.
- Click pause to stop updating the data display in the panes.
- Click the hamburger menu in the upper right corner of the dashboard and toggle Dark Theme on or off to display the dashboard with either dark or light surfaces.
Navigation Notice: When the APM Integrated Experience is enabled, the products that make up the APM Integrated Experience share a common navigation and enhanced feature set. For documentation about features powered by AppOptics, click here. For features powered by Loggly, click here. For features powered by Pingdom, click here.