Documentation forSolarWinds Observability SaaS

View details about a monitored application component

From the Component tab table in the Application Details view, or from the Inspector Panels in either Application Details or Software Overview, clicking the name of a monitored component will open the Application Component Details view.

The widgets and metadata panel offer a comprehensive understanding of your monitored application components, including performance metrics and alerts. For tabs that display common widgets, such as Health and Active Alerts, see View entity metric data and Entity details view.

There are three types of components that drive what is displayed on Application Component Details page:

Process or Service component type

For a component that represents a Process or Service, SolarWinds Observability SaaS provides information such as CPU load, Memory and Virtual Memory usage, and IO Reads and Writes related to the given service or process.

Port or Single-statistic component type

This component type usually captures response time and another optional single statistic value that is described in the component description.

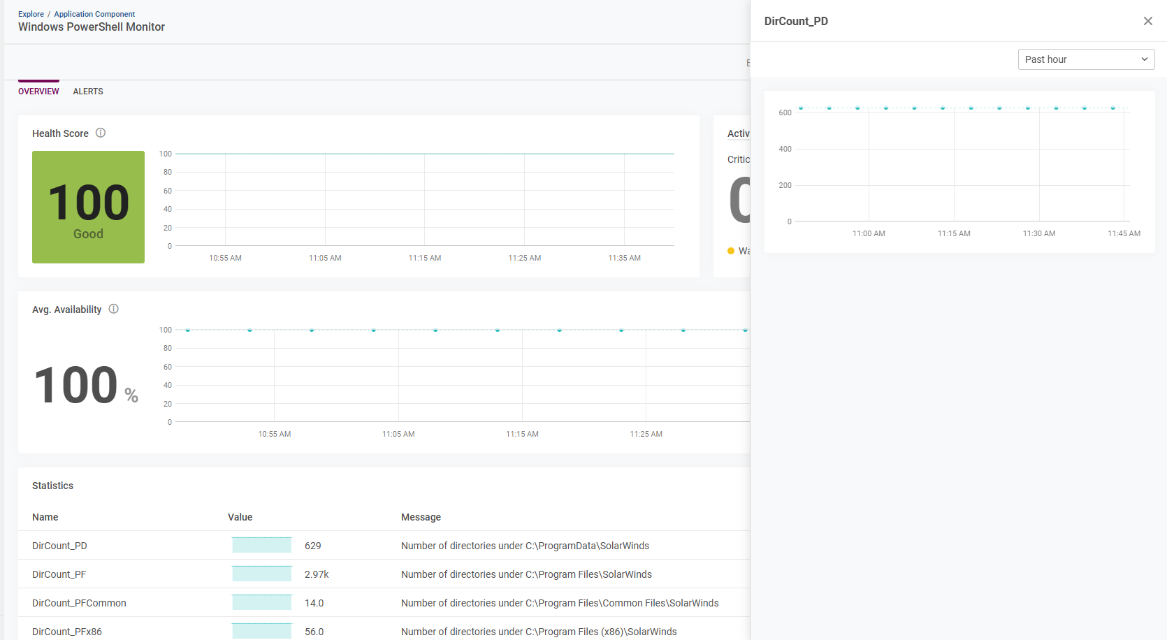
Multi-statistics component type

This component type can capture multiple statistical values using a script-based monitor. Messages that provide additional context for a given value can also be recorded and displayed for each statistic.

Common to all component types - Alerts tab

The Application Component Details view contains the Alerts tab for all monitored component types.

Use the Alerts tab to view details about any alerts related to your application components, including active alerts, historical (inactive) alerts over time, and alert settings. Alert severity is categorized by color, with Critical (red), Warning (yellow), and Information (blue) based alerts. Quickly identify Critical Alerts from monitored application components that require your attention.

Create new, or modify existing alerts from within the Alert Settings. Click an alert link from Active Alerts or Historical Alerts to continue to Alerts Explorer for your selection. See Alerts Explorer for more information.