Documentation forSQL Sentry

Getting Started with SQL Sentry Performance Analysis

Performance Analysis Features

Performance Analysis allows you to gather and display detailed information about your monitored servers within your environment. Performance analysis provides ease of access through a variety of tabs.

Note:  Available tabs and features vary by target type (e.g. SQL Server, SSAS, Windows, etc.).

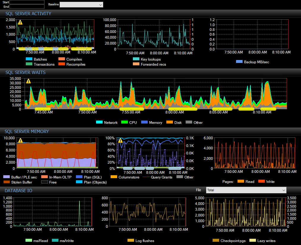
Dashboard

The Dashboard provides a graphical representation of the monitored server activity through a variety of graphs. Color coded graphs distinguish between what's used by the instance versus any other processes.

Performance Analysis Dashboard

Note:  The information shown on each tab is relevant to the time shown on the toolbar. See how the server looked at a given date or time by selecting the desired time in the Start and End drop-down boxes. Select Sync to synchronize all the tabs within the same time frame.

SQL Sentry toolbar

The left side displays Windows metrics for the monitored server.

Peformance Analysis Dashboard left side graphs

The right side displays SQL server metrics for the monitored instance.

Performance Analysis Dashboard right side graphs

Note:  If you are running in Limited access mode, you can only view the instance level metrics.       

Additional Information: For more information about the Performance Analysis Dashboard, see the Dashboard article.

Processes

The Processes tab presents a list of processes that are running on your monitored server. Metrics related to the resource utilization of these processes is also shown. 

SQL Sentry Performance Analysis Processes tab

Disk Activity

The Disk Activity tab displays information about the data and log files on your server. This tab displays the latency for reads and writes from files on your disk, and the latency from the system to the disk controllers. 

Performance Analysis Disk Activity tab

Additional Information: For more information about the Disk Activity tab, see the Disk Activity article.

Disk Space

The Disk Space tab displays information about the size of the files on your disks, and the free space on your disks. Additionally, this tab provides detailed information about Data and Log files (auto growth settings, number of VLFs, etc).    

Performance Analysis Disk Space tab

Additional Information: For more information about the Disk Space tab, see the Disk Space article.

Top SQL

The Top SQL tab displays potentially problematic queries and procedures running on your monitored instance. Top SQL also provides a look at the execution plan diagrams and history of queries and procedures captured by SQL Sentry.

Performance Analysis Top SQL tab

Additional Information: For more information about the Top SQL tab, see the Top SQL article.

Indexes

The Indexes tab provides a view of the collected table and index information according to the settings and schedules chosen when enabling the fragmentation manager solution.

Performance Analysis Indexes tab

Additional Information: For more information about the Indexes tab, see the Indexes article.

AlwaysOn

The AlwaysOn tab displays information about configured availability groups.

Performance Analysis AlwaysOn tab

Additional Information: For more information about the AlwaysOn tab, see the AlwaysOn article.

Blocking SQL

Blocking SQL displays a view of the blocking events that were collected on your server.

Performance Analysis Blocking SQL tab

Note:  Blocking SQL provides different versions of the block depending on which SPIDs were being blocked, and which SPID was the head blocker at the time.

Additional Information: For more information about the Blocking SQL tab, see the Blocking SQL article.

Query Plans

The Query Plans tab lists all plans collected for Top SQL events for the specified date range. This provides a detailed chronology of all query plan changes, so you can go back to any point in time to see when a plan change may have led to a query performance problem.

Performance Analysis Query Plans tab

Additional Information: For more information about the Query Plans tab, see the Query Plans article.

Deadlocks

Deadlocks displays a grid of the SPIDs that owned a lock on a resource, as well as SPIDs waiting for a resource. This is a graphical representation, that allows you to easily identify the steps leading to the deadlock.

Performance Analysis Deadlocks tab

Additional Information: For more information about the Deadlocks tab, see the Deadlocks article.

Quick Traces

QuickTrace is SQL Sentry's version of profiler, but without the overhead. You can specify how long QuickTrace runs, and whether it collects statement events. Additionally, QuickTrace can be made as a response to an event.

Performance Analysis QuickTraces tab

Additional Information: For more information about the QuickTrace tab, see the QuickTrace article.