Request optimization suggestions for a query from SolarWinds AI

When you connect DPA to SolarWinds Observability SaaS with Platform Connect, you can use the AI Query Assist option to send a query and associated plan to SolarWinds AI for suggestions to optimize its performance. Before the request is submitted, the query and plan are sanitized to mask any potential personally identifiable information (PPI).

This option is currently available only for queries running on SQL Server instances.

See the following sections:

Requirements

The AI Query Assist option is available when the following requirements are met:

  • The monitored database instance that you are sending the request from must use a DBSH or DBSHDS license.

  • The monitored instance must be a SQL Server instance.

  • The advanced option AI_QUERY_ASSIST_ENABLED must be set to True for the monitored instance. The default value is True.

  • Platform Connect must be configured to connect DPA and SolarWinds Observability SaaS, and the AI Query Assist option in the Platform Connect settings. (See the instructions in the following section.)

  • DPA must have captured the complete SQL text for the query.

  • DPA must have captured at least one plan for the selected query. If the query does not have a plan because it is a data definition language (DDL) statement, or if DPA was not able to capture a plan, you cannot request optimization suggestions for the query.

Enable AI Query Assist in DPA

If Platform Connect is not configured

If DPA is not yet connected to SolarWinds Observability SaaS through Platform Connect:

  1. See Connect DPA to SolarWinds Observability SaaS with Platform Connect to configure the connection.

    After the connection is configured, the Platform Connect Settings page opens.

  2. Click the AI Query Assist - Tech Preview toggle to enable AI Query Assist.

If Platform Connect is configured

If DPA is already connected to SolarWinds Observability SaaS through Platform Connect:

  1. Log in to DPA as an administrator.

  2. From the DPA menu in the upper-right corner, click Options.

  3. Under Administration > Configuration, click Platform Connect.

    The Manage Platform Connect Service page opens.

  4. Click the AI Query Assist - Tech Preview toggle to enable AI Query Assist.

Request an AI optimization suggestion

  1. Log in to DPA as an administrator.

  2. From the Query Details page, click AI Query Assist.

  3. From the Select Plan drop-down menu, click a plan to select it.

    The drop-down menu lists the plans that were available during the selected time period. If a different plan was used in a more recent time period, DPA displays a message. Change the time period to select a current plan. Sending an older plan could result in invalid optimization suggestions. For example, the older plan might not use an index that is now available.

  4. Click Optimize SQL for Plan.

    A confirmation message is displayed.

  5. Click Done to close the message.

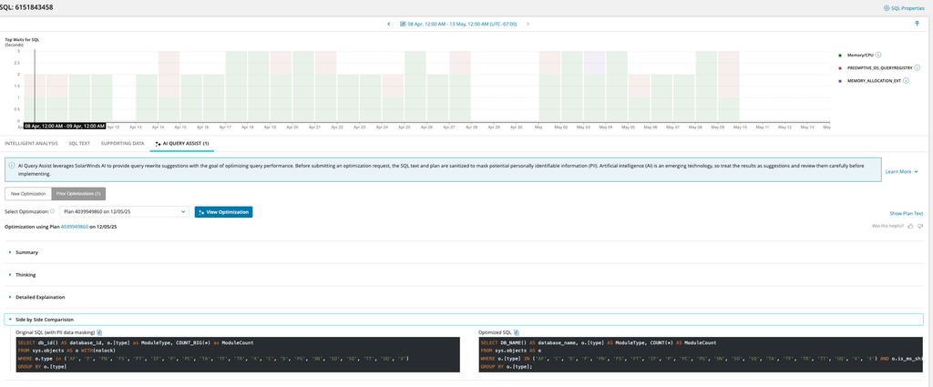
  6. When the optimization suggestions are returned, click View Optimization.

    Review any optimization suggestion carefully before implementing it.

View any existing optimization suggestions

Users without administrator privileges can view existing optimization suggestions.

  1. Open the Query Details page for the query you want to optimize.

  2. Click the AI Query Assist tab.

  3. From the Select Optimization drop-down menu, click the plan and optimization date that you want to see.

  4. Click View Optimization.

    The results of the optimization request are displayed.

Send feedback

To indicate whether an optimization was useful, click an icon next to Was this helpful? 

Limits on AI optimization requests

  • An optimization request for a query and plan combination can be submitted once every 30 days.

  • For each monitored database instance, a maximum of four optimization requests can be submitted in a 24 hour period.